Селлер, который подключил сервис аналитики Points:Track, занимается продажей штор на OZON. Запущено собственное производство, товар всесезонный, проблем со стоком не было.
Цель: Масштабировать заказы.
Как это часто бывает, самостоятельно настроить рекламу селлеру не удалось. Пробовал включать и «вывод в топ», и «трафареты». Но понимания, как работают рекламные кампании и выстраивать стратегию, не было. Рекламу отключали, количество заказов снижалось.
Пользователи Points:Track при подключении получают помощь эксперта по маркетплейсам, который показывает все возможности сервиса и как он помогает грамотно управлять рекламой.
Что мы предложили
Запустить рекламу в связке: вывод в топ + оплата за заказ. Таким образом, собирали максимально релевантный трафик с понижающей ставкой ДРР.
Запустили 1 товар из склейки, второй по выручке товар.
Карточка: шторы одного типа, но разных цветов.
Track собирает все данные в одном окне: ДРР, кликабельность карточки товара, цену за клик, стоимость привлеченного заказа и еще 15+ метрик. В одном дашборде видна вся информация по товару и то, как на нем отражаются гипотезы продвижения. Это позволяет быстро видеть результаты, принимать решения и не «сливать» рекламный бюджет.
Важно, что за всеми данными можно следить в динамике. А при скачивании отчетов в удобном формате Excel (c возможностью редактировать) видно разбивку даже по дням.
Результаты
Период: 01.06.2025 - 13.06.2025
Сумма заказов: 138 511 руб
Заказов: 151 шт.
ДРР на склейку: 12%
Показатели Points:Track до:
Цель: Масштабировать заказы.
Как это часто бывает, самостоятельно настроить рекламу селлеру не удалось. Пробовал включать и «вывод в топ», и «трафареты». Но понимания, как работают рекламные кампании и выстраивать стратегию, не было. Рекламу отключали, количество заказов снижалось.
Пользователи Points:Track при подключении получают помощь эксперта по маркетплейсам, который показывает все возможности сервиса и как он помогает грамотно управлять рекламой.
Что мы предложили
Запустить рекламу в связке: вывод в топ + оплата за заказ. Таким образом, собирали максимально релевантный трафик с понижающей ставкой ДРР.
Запустили 1 товар из склейки, второй по выручке товар.
Карточка: шторы одного типа, но разных цветов.
Track собирает все данные в одном окне: ДРР, кликабельность карточки товара, цену за клик, стоимость привлеченного заказа и еще 15+ метрик. В одном дашборде видна вся информация по товару и то, как на нем отражаются гипотезы продвижения. Это позволяет быстро видеть результаты, принимать решения и не «сливать» рекламный бюджет.
Важно, что за всеми данными можно следить в динамике. А при скачивании отчетов в удобном формате Excel (c возможностью редактировать) видно разбивку даже по дням.
Результаты
Период: 01.06.2025 - 13.06.2025
Сумма заказов: 138 511 руб
Заказов: 151 шт.
ДРР на склейку: 12%
Показатели Points:Track до:
После:
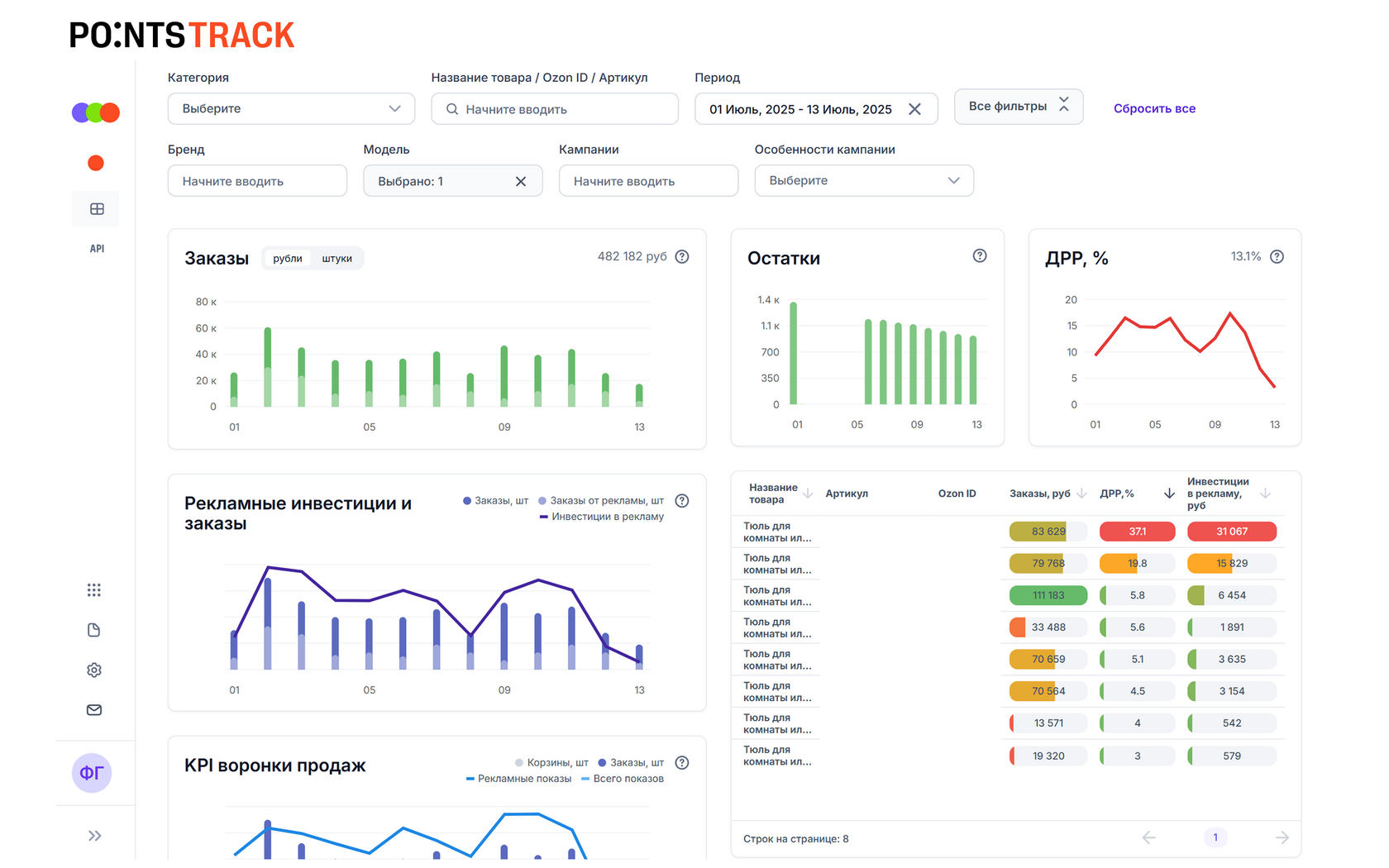
Период: 01.07.2025 - 13.07.2025
Сумма заказов: 482 182 руб
Кол-во заказов: 534 шт.
ДРР на склейку: 13%
Показатели Points:Track после:
Период: 01.07.2025 - 13.07.2025
Сумма заказов: 482 182 руб
Кол-во заказов: 534 шт.
ДРР на склейку: 13%
Показатели Points:Track после:
Владлена Сокольских, эксперт по работе с маркетплейсами в Points:Ecom:
-Настроив вместе с селлером в связке «вывод в топ + оплата за заказ», мы собирали максимально релевантный трафик. Охватывая только ту целевую аудиторию, которая прямо сейчас ищет такой товар и готова сделать заказ. Чтобы запуск рекламной кампании прошел с минимальным риском, предложили протестировать данную гипотезу на товарах группы Б. За счет того, что у нас была стратегия, мы знали, как оценивать ее эффективность, с помощью возможностей Points:Track. Она отлично сработала, после чего масштабировали успешную связку на товары группы А.
-Настроив вместе с селлером в связке «вывод в топ + оплата за заказ», мы собирали максимально релевантный трафик. Охватывая только ту целевую аудиторию, которая прямо сейчас ищет такой товар и готова сделать заказ. Чтобы запуск рекламной кампании прошел с минимальным риском, предложили протестировать данную гипотезу на товарах группы Б. За счет того, что у нас была стратегия, мы знали, как оценивать ее эффективность, с помощью возможностей Points:Track. Она отлично сработала, после чего масштабировали успешную связку на товары группы А.